Prometheus
Prometheus 是一款开源的、自带时序数据库的监控告警系统。目前,Prometheus 已成为 Kubernetes 集群中监控告警系统的标配。Prometheus 的架构如下图所示:

图片来源:Prometheus 官方文档
Prometheus 通过规则对 Kubernetes 集群中的数据源做服务发现(Service Dicovery),再从数据源中抓取数据,保存在它的时序数据库 TSDB 中。再根据配置的告警规则,将数据推给 AlertManager 服务,做告警信息的推送。同时,Prometheus 中也暴露了 HTTP 指标查询接口,通过 PromQL(一种特定的查询语法)可以将收集的数据查询并展示出来。
从上图可以看出,Prometheus 主要从两种数据源抓取指标:PushGateway 和 Exporters。PushGateway 指的是服务将指标数据主动推给 PushGateway 服务,Prometheus 再异步从 PushGateway 服务中抓取。而 Exporters 则主动暴露了 HTTP 服务接口,Prometheus 定时从接口中抓取指标。
在 Istio 中,各个组件是通过暴露 HTTP 接口的方式让 Prometheus 定时抓取的(采用了 Exporters 的方式)。在 Kubernetes 集群中,Istio 安装完成后,会在 istio-system 的命名空间中部署 Prometheus,并将 Istio 组件各相关指标的数据源默认配置在 Prometheus 中。
打开 Prometheus 页面,在导航栏输入 /targets 上下文查看 Prometheus 通过服务发现得到的指标数据源:
http://<Prometheus URL>:9090/targets

点开其中的 envoy-stats,可以看到该数据源中有 Endpoint、State、Labels、Last Scrape、Scrape Duration、Error 六列:
- Endpoint:抓取指标的地址;
- State:该指标接口能否正常提供数据(UP代表正常,DOWN代表指标服务异常);
- Labels:该指标所带的标签,用于标识指标,如下图中的第一行指标:该集群中 default 这个命名空间下 pod 名为 details-v1-56d7fbdd5-mchfb 的 envoy-stats 指标,根据 Target 名字我们可以猜测,这是用于查询 Pod 的 envoy 容器状态的指标;
- Last Scrape:Prometheus 最后一次从数据源中抓取指标的时间到当前的时间间隔;
- Scrape Duration:Prometheus 调该接口抓取指标的耗时;
- Error:获取数据源信息失败的原因;

在集群中可以直接访问上图中 envoy-stats 这个 target 中第一行的 Endpoint URL(URL中的IP为Pod在集群中的 IP,因此在集群外部无法访问),得到如下 Prometheus 格式的指标数据:
$ curl http://10.244.0.43:15090/stats/prometheus
# TYPE envoy_tcp_mixer_filter_total_remote_call_successes counter
envoy_tcp_mixer_filter_total_remote_call_successes{} 0
# TYPE envoy_tcp_mixer_filter_total_remote_check_calls counter
envoy_tcp_mixer_filter_total_remote_check_calls{} 0
# TYPE envoy_tcp_mixer_filter_total_remote_call_send_errors counter
envoy_tcp_mixer_filter_total_remote_call_send_errors{} 0
# TYPE envoy_tcp_mixer_filter_total_quota_calls counter
envoy_tcp_mixer_filter_total_quota_calls{} 0
# TYPE envoy_tcp_mixer_filter_total_remote_report_successes counter
envoy_tcp_mixer_filter_total_remote_report_successes{} 0
# TYPE envoy_cluster_client_ssl_socket_factory_ssl_context_update_by_sds counter
envoy_cluster_client_ssl_socket_factory_ssl_context_update_by_sds{cluster_name="outbound|15004||istio-policy.istio-system.svc.cluster.local"} 0
# TYPE envoy_listener_server_ssl_socket_factory_ssl_context_update_by_sds counter
envoy_listener_server_ssl_socket_factory_ssl_context_update_by_sds{listener_address="[fe80__48ad_9ff_feee_915f]_9080"} 0
Prometheus 格式的指标数据由两行组成:
- 第一行以#号开头,是对指标的说明,包括指标名、指标类型;
- 第二行为指标具体的数据,一行代表一个监控项,以Key-Value形式返回。Key为指标名,Value为指标值,指标名后面的花括号则标识指标带有的标签(Label),例如要查询 envoy_cluster_client_ssl_socket_factory_ssl_context_update_by_sds 这个指标中标签为 listener_address,且标签值为10.244.0.43_9080的数据,打开 Promehteus 的 Graph 界面,输入以下 PromQL 语句,点击 Execute 查询即可筛选出匹配的数据(PromQL 是一种查询 Prometheus 指标数据的语法);
envoy_listener_server_ssl_socket_factory_ssl_context_update_by_sds{listener_address="10.244.0.43_9080"}

Prometheus 基本配置
在 Istio 安装完成后,其自带的 Prometheus 已经能够从各 Istio 组件中正常抓取指标数据了,为什么 Pormetheus 能够采集到 Istio 各组件的指标数据呢?答案就在 Prometheus 的配置文件中。 Kubernetes 集群中的 Prometheus 配置信息以 ConfigMap 的形式挂载在 Prometheus 所在 Pod 的 /etc/prometheus 目录下。
$ kubectl exec -it prometheus-7cb88b5945-8jbkf -n istio-system sh
/prometheus $ ls /etc/prometheus/
prometheus.yml
打开 prometheus.yml 查看 Prometheus 的配置(也可以直接打开 istio-system 命名空间下的名为 Prometheus 的 ConfigMap 查看)。
/prometheus $ vi /etc/prometheus/prometheus.yml
global:
scrape_interval: 15s
scrape_configs:
# Mixer scrapping. Defaults to Prometheus and mixer on same namespace.
#
- job_name: 'istio-mesh'
kubernetes_sd_configs:
- role: endpoints
namespaces:
names:
- istio-system
relabel_configs:
- source_labels: [__meta_kubernetes_service_name, __meta_kubernetes_endpoint_port_name]
action: keep
regex: istio-telemetry;prometheus
# Scrape config for envoy stats
- job_name: 'envoy-stats'
metrics_path: /stats/prometheus
kubernetes_sd_configs:
- role: pod
relabel_configs:
- source_labels: [__meta_kubernetes_pod_container_port_name]
action: keep
regex: '.*-envoy-prom'
- source_labels: [__address__, __meta_kubernetes_pod_annotation_prometheus_io_port]
action: replace
regex: ([^:]+)(?::\d+)?;(\d+)
replacement: $1:15090
target_label: __address__
...
由于配置文件太长,这里截取了开头的一部分。我们发现 Prometheus 中已经帮我们配置好了从 Istio 组件中抓取指标数据的各项配置规则,那么这些配置具体是什么意思呢? Prometheus 的配置文件主要由一下几部分组成:
- global:全局配置,比如指标的采样间隔、指标的抓取超时时间等;
- scrape_configs:抓取指标的数据源配置,称为 target,每个 target 用 job_name 命名。有静态配置和服务发现两种配置方式;
- rule_files:指定告警规则文件,Prometheus 根据这些规则,将匹配的告警信息推送到 alertmanager 中;
- alerting:告警配置, 这里主要是指定 Prometheus 将报警信息推送到具体哪一个 alertmanager 实例地址;
- remote_write:指定后端的存储的写入 api 地址;
- remote_read:指定后端的存储的读取 api 地址;
这里主要关注前两个配置:global 和 scrape_configs。以上文提到的 Istio 的 Prometheus 配置为例:
# 这里指定了 Prometheus 全局的采样间隔为15秒
global:
scrape_interval: 15s
scrape_configs:
# 这是一个名为istio-mesh的target
- job_name: 'istio-mesh'
# 这里配置 Prometheus 的服务发现规则:发现 Kubernetes 集群中 istio-system 命名空间下的所有 endpoint
kubernetes_sd_configs:
- role: endpoints
namespaces:
names:
- istio-system
# 在 Prometheus 抓取指标前做一些内置标签的聚合或去除操作:这里把标签值分别为 istio-telemetry 和 prometheus 的内置标签 __meta_kubernetes_service_name 和 __meta_kubernetes_endpoint_port_name 保留下来,其它的内置标签则丢弃
relabel_configs:
- source_labels: [__meta_kubernetes_service_name, __meta_kubernetes_endpoint_port_name]
action: keep
regex: istio-telemetry;prometheus
# 这是一个名为 envoy-stats 的 target
- job_name: 'envoy-stats'
metrics_path: /stats/prometheus
# 这里配置 Prometheus 的服务发现规则:发现 Kubernetes 集群中所有命名空间下的所有 pod
kubernetes_sd_configs:
- role: pod
# 在 Prometheus 抓取指标前做一些内置标签的聚合或去除操作
relabel_configs:
# 这里把标签值为 -envoy-prom 结尾的内置标签 __meta_kubernetes_pod_container_port_name 保留下来
- source_labels: [__meta_kubernetes_pod_container_port_name]
action: keep
regex: '.*-envoy-prom'
# 这里把标签值分别匹配([^:]+)(?::\d+)?和(\d+)正则表达式的内置标签 __address__ 和 __meta_kubernetes_pod_annotation_prometheus_io_port 合并成 __address__:15090 的格式,替换掉原来的 __address__ 标签值
- source_labels: [__address__, __meta_kubernetes_pod_annotation_prometheus_io_port]
action: replace
regex: ([^:]+)(?::\d+)?;(\d+)
replacement: $1:15090
target_label: __address__
配置文件中提到的内置标签替换是怎么回事呢?我们先回到 Prometheus 的 targets 页面,把鼠标指针放在 Labels 列中的蓝色标签上,发现弹出了一些以双下划线开头的标签,这就是上面所提到的内置标签。因为 Prometheus 天然兼容 Kubernetes,当它部署在 Kubernetes 集群中,且通过 kubernetes_sd_configs 这种方式配置服务发现时,会默认给各指标加上 Kubernetes 相关的内置标签,如:该指标服务所在的计算节点名、Pod IP、命名空间、暴露的端口等。

总而言之,在 Istio 中,Prometheus 通过配置中的每个 target(job_name)的服务发现规则,找到 Kubernetes 集群中的指标数据源,再根据 relabel_configs 配置做内置标签的去除、聚合等操作,得到最终的指标数据。 此外,我们可以通过修改 Prometheus 的 ConfigMap 对其配置进行如下修改:
$ kubectl edit configmap prometheus -n istio-system
apiVersion: v1
data:
prometheus.yml: |-
global:
# 这里将采样间隔改为30s
scrape_interval: 30s
scrape_configs:
# 这里将job_name改为istio-mesh-metrics
- job_name: 'istio-mesh-metrics'
kubernetes_sd_configs:
- role: endpoints
namespaces:
names:
- istio-system
relabel_configs:
- source_labels: [__meta_kubernetes_service_name, __meta_kubernetes_endpoint_port_name]
action: keep
regex: istio-telemetry;prometheus
...
修改完成后保存,Prometheus 的配置支持热更新,我们只需要给 Prometheus 加上 --web.enable-lifecycle 启动参数:
$ kubectl edit deployment prometheus -n istio-system
...
containers:
- args:
- --storage.tsdb.retention=6h
- --config.file=/etc/prometheus/prometheus.yml
- --web.enable-lifecycle
image: docker.io/prom/prometheus:v2.15.1
imagePullPolicy: IfNotPresent
...
然后再调用 Prometheus 的 HTTP API 即可更新配置:
$ curl -X POST http://<Prometheus URL>:9090/-/reload
打开 Prometheus 的 config 页面检查配置是否生效:
http://<Prometheus URL>/config

本小节主要介绍了 Kubernetes 集群中 Prometheus 的基本配置,以及解释了在 Istio 安装完成后,其自带的 Pormetheus 默认对 Istio 各组件做了服务发现、指标标签修改等配置,最后演示了如何对 Prometheus 的配置做修改和热更新。
Prometheus 中 Istio 的相关指标
我们回到最开始提到的 Promehteus 的 targets 页面:

从上图中可以看到 Prometheus 通过服务发现,得到了不少监控指标的数据源(Targets),其中 kubernetes 开头的为 Kubernetes 集群相关的指标,如:kubernetes-apiservers 提供了 apiServer 相关指标、kubernetes-nodes 提供了集群中计算节点的相关指标、kubernetes-pods 提供了集群中 Pod 的相关指标、kubernetes-cadivisor 提供了集群节点中容器相关的性能指标数据。
除去 Kubernetes 集群相关的指标,剩下的就是 Istio 各组件相关的指标了。以下每个组件暴露的指标都包含了该组件运行时进程所占内存、cpu、文件描述符等状态信息,除此之外,还提供了各组件采集到的特定指标:
- citadel:citadel 组件的相关指标,如:citadel 的 go 进程 gc 时间、证书签名请求(CSR)、证书颁发等相关指标;
- envoy-stats:sidecar 容器中 envoy 组件采集到的相关指标(网格中服务间的调用拓扑关系等);
- galley:galley 组件的相关指标,如:galley 的 go 进程 gc 时间、网络通信等相关指标;
- istio-mesh-metrics:telemetry 组件采集到的网格中服务间通信的网络相关指标;
- istio-policy 和 istio-telemetry:这两个指标都来自 Mixer 服务的两个组件:policy 和 telemetry。都提供了组件的 go 进程 gc 时间、Mixer 服务、网络通信等相关指标;
- pilot:pilot 组件的相关指标,如:pilot 的 go 进程 gc 时间、网络通信等相关指标;
我们可以通过直接访问各组件暴露的 metrics 接口来获取指标信息。例如想要获取 citadel 组件的指标,先找到 citadel 组件的 metrics 地址,然后在集群中用 curl 命令访问:

$ curl http://10.244.0.48:15014/metrics
# HELP citadel_secret_controller_svc_acc_created_cert_count The number of certificates created due to service account creation.
# TYPE citadel_secret_controller_svc_acc_created_cert_count counter
citadel_secret_controller_svc_acc_created_cert_count 50
# HELP citadel_server_root_cert_expiry_timestamp The unix timestamp, in seconds, when Citadel root cert will expire. We set it to negative in case of internal error.
# TYPE citadel_server_root_cert_expiry_timestamp gauge
citadel_server_root_cert_expiry_timestamp 1.909062314e+09
# HELP go_gc_duration_seconds A summary of the GC invocation durations.
# TYPE go_gc_duration_seconds summary
go_gc_duration_seconds{quantile="0"} 1.0386e-05
go_gc_duration_seconds{quantile="0.25"} 1.427e-05
go_gc_duration_seconds{quantile="0.5"} 1.6094e-05
go_gc_duration_seconds{quantile="0.75"} 1.8008e-05
go_gc_duration_seconds{quantile="1"} 7.5778e-05
go_gc_duration_seconds_sum 0.160016613
go_gc_duration_seconds_count 7935
# HELP go_goroutines Number of goroutines that currently exist.
# TYPE go_goroutines gauge
go_goroutines 41
...
我们可以看到 citadel 组件提供的指标中创建证书和 go 进程相关的指标数据,指标的格式上文中已有说明,这里不再赘述。
我们通过访问各组件暴露的 metrics 接口得到了指标的名字、标签和值。可以在 Prometheus 页面中根据条件查询指标当前时刻以及历史时刻的值,以 citadel_secret_controller_svc_acc_created_cert_count (由于创建服务帐户而创建的证书数量)这个指标为例,在页面中输入带有指标名的 PromQL 查询语句,选择Graph标签和距离当前时间的时间间隔(这里选择了5分钟),点击 Excute 查询最近5分钟内由于创建服务帐户而创建的证书数量变化图:

手动在 Prometheus 中输入指标名查询指标的值看起来很方便,但在 Istio 中有上百个指标,一个一个查询显得非常繁琐,有没有更加便捷的方式从 Prometheus 中获取到我们想要的数据呢?答案是肯定的,Istio 安装时帮我们装了一款大规模指标数据的可视化展现工具——Grafana,它通过采集 Prometheus 提供的指标数据,绘制成可视化的面板,大大提高了指标数据的可读性。关于它的详细介绍和使用方式在 Grafana 的章节中会有说明,这里简单带大家体验一下。
我们打开 Grafana 页面,点击左上角的 Home 按钮查看名为 Istio 分组下的面板:


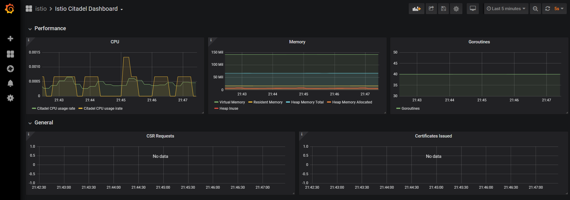
在 Istio 分组中有8块面板(Dashboard),分别对应了上文在 Prometheus 中看到的 Istio 相关组件的指标信息,我们选择其中的 Istio Citadel Dashboard 查看具体的面板信息,发现 Citadel 相关指标信息都以图表的形式展示了出来:

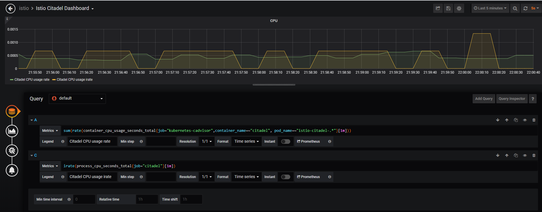
那么要怎么根据图表找到对应的 Prometheus 指标和查询语句呢?以上图的第一个面板 CPU 为例,点击面板中的 CPU 标题,出现下拉框,点击 Edit 按钮:

跳转到了编辑页,这里可以对指标的查询条件、面板属性进行编辑,我们看到页面的下半部分就是对应的 Prometheus 指标查询语句:

点击查询语句输入框下方的的 Prometheus 按钮,即可跳转到对应的 Promehteus 查询页面。

以上就是 Prometheus 在 Istio 中的应用,Isito 各组件通过 HTTP 的形式暴露了 Prometheus 格式的指标数据抓取接口,Prometheus 通过配置对 Istio 各组件的服务发现和采集规则实现对其指标的采集,同时作为数据源提供给了 Grafana、Kiali 这样的可视化工具做数据展示。